Ghostery Insights.

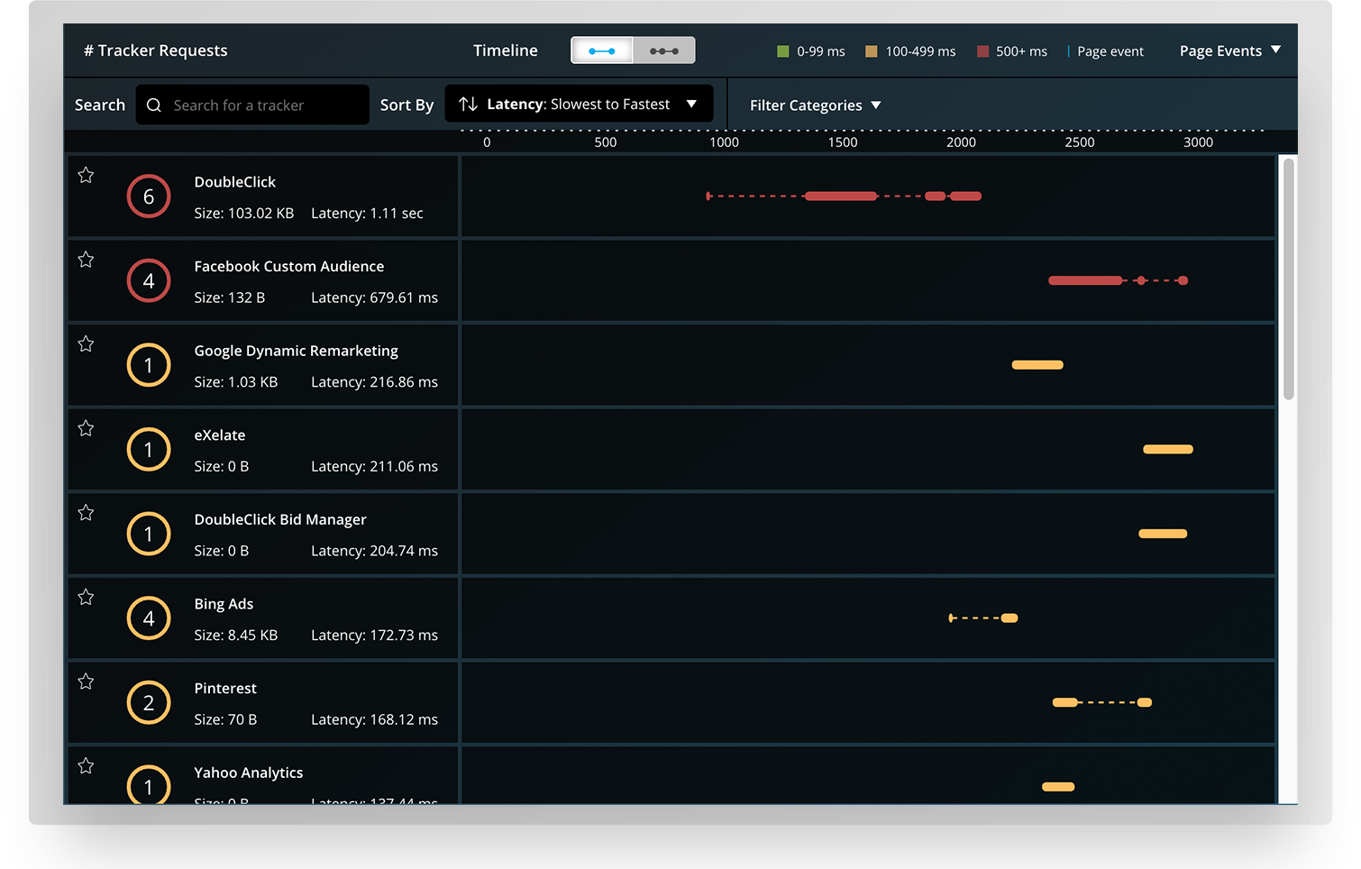
Insights by Ghostery is a paid product designed for professionals that provides real-time analytics and historical trends on websites and their tracker ecosystems. Insights by Ghostery is a browser extension that analyzes a website and its tracker ecosystem in real-time.  The product has an in-page display as well as a full-screen tab view for deeper dives, each of which renders the data in real-time.

Previous
Previous

Ghostery Midnight

Next
Next

Ghostery Lite